On a fait peau neuve pour vous simplifier la vie. Explorez notre nouvelle homepage, conçue pour une clarté totale.
👉 Plus fluide, plus claire, pensée pour vous.
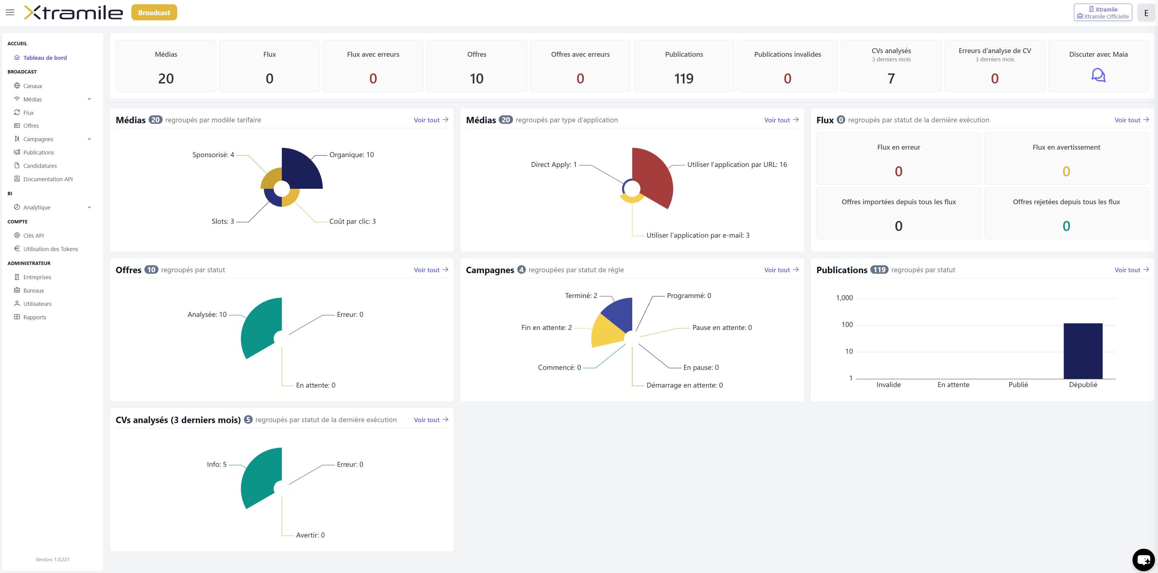
Bienvenue sur la nouvelle Homepage
Une nouvelle homepage unique pour piloter votre activité : accédez à l'essentiel de vos données en un clin d'œil.

Rencontrez Maïa, d'Xtramile : Votre Assistante RH pilotée à l'IA
On sait que la diffusion automatique est un gain de temps précieux. Avec Maïa d'Xtramile, elle devient intelligente.
Directement intégrée à votre nouvelle interface, Maïa est là pour répondre à toutes vos questions en un clin d’œil.

...
... Le texte complet de la Newsletter est disponible pour nos abonnés. Inscrivez-vous, c'est gratuit !
Abonnez-vous à notre newsletter
Merci de vous être inscrit·e à notre newsletter.
Vous recevrez bientôt nos actualités directement dans votre boîte mail.
Vous recevrez bientôt nos actualités directement dans votre boîte mail.
Une erreur est survenue
L'inscription n'a pas pu aboutir.
Vérifiez votre adresse e-mail et réessayez, ou revenez dans quelques instants.
L'inscription n'a pas pu aboutir.
Vérifiez votre adresse e-mail et réessayez, ou revenez dans quelques instants.



